
氢冶金是钢铁行业实现碳中和目标的革命性技术。氢冶金正处于技术导入期,需要从氢冶金的规模经济和产业生态角度全方面研究了碳中和目标下的钢铁行业的减碳路径与应用前景,百人会氢能中心在东北大学低碳钢铁前沿技术研究院、德国蒂森克虏伯、泰山钢铁等科研院所和企业的支持下,进行了氢冶金研究并发布报告。预计到 2030 年,基于绿氢的氢冶金将逐渐扩大在钢铁行业中的规模化应用,到 2050 年,钢铁行业的用氢需求将达到 980 万吨,氢冶金成为钢铁行业实现碳中和目标的主要路径之一。本文内容主要分为两部分,节选自研报《碳中和目标下氢冶金减碳经济性研究》及发表于《价格实践与理论》的相应论文。
实现本世纪末全球平均气温上升不超过1.5℃的情景,到2050年中国钢铁行业须减排近100%
钢铁行业是我国工业的支柱性产业,约占全国GDP的5%。2020年全球粗钢产量为18.64亿吨,其中我国粗钢产量达到10.53亿吨,占比57%。2020年,国内钢铁行业碳排放总量约18亿吨,占全国碳排放总量的15%左右,占全球钢铁行业碳排放总量的60%以上。碳中和目标下,钢铁行业面临巨大的碳减排压力。根据麦肯锡测算,如果要实现本世纪末全球平均气温上升不超过1.5℃的情景,到2050年中国钢铁行业须减排近100%。
从中国的炼钢方式来看,中国钢铁产量大,铁钢比高,缺乏足够的废钢炼铁。目前钢铁行业以高炉-转炉长流程为主,粗钢产能约占90%。中国长流程炼钢吨钢二氧化碳排放处于较高水平,约2.2吨CO2/吨钢。未来要实现我国的碳中和承诺,钢铁行业将面临严峻挑战,必须加强钢铁企业的低碳转型。根据中国钢铁工业协会披露的《钢铁行业碳达峰及降碳行动方案》,2025年前,钢铁行业实现碳排放达峰;到2030年,钢铁行业碳排放量较峰值降低30%,预计将实现碳减排量4.2亿吨。我国钢铁亟需推动绿色布局、节能及提升能效、优化用能及流程结构、构建循环经济产业链、应用突破性低碳技术。钢铁行业最终实现零碳化,更需要推动碳捕集利用与封存、氢冶金等技术革命。例如利用氢能高能量密度、电化学活性和还原剂的属性,在铁还原环节对煤、焦进行规模化替代,可以实现深度脱碳目标。

■ 图表1 不同流程炼钢方式吨钢碳排放量与耗电量
资料来源:公开资料

■ 图表2 不同炼钢路线的减排效果
资料来源:东吴证券
以焦炭为还原剂的高炉炼铁是炼钢中主要的碳排放过程。根据2020年中国钢铁工业协会统计的数据显示,其会员单位的高炉炼铁入炉焦比为355.19kg/t,炼铁过程产生的碳排放量为每吨生铁1.3吨CO2。在高炉炼铁中,采用技术工艺优化、焦炉煤气喷吹等方式可降低焦炭的使用量,从而达到减排的作用。例如用喷吹氢代替10%的焦炭,可减少约5%-10%的碳排放量。
我国现有高炉和转炉路线碳排放量为1.765吨CO2/吨铁。对于高品位的铁矿石,可采用直接还原和电弧炉路线。采用以80%的天然气直接还原铁和20%的废钢生产工艺,天然气先经过裂解或重整,产生C、CO、H2。由于天然气本身含氢元素,参与还原反应的碳比高炉少,碳排放量明显降低。据测算,比现有的高炉转炉路线,可降低碳排放量47%。采用以80%的绿色氢气直接还原铁和20%的废钢生产工艺,可降低75%碳排放。当全部采用100%绿色氢气直接还原铁和电弧炉路线时,几乎没有碳排放。
采用以氢为还原剂的炼铁方式可起到明显的减排效果。碳中和目标下,钢铁行业面临严峻的减碳压力,应逐步寻求还原剂从焦炭到氢的替代。利用氢冶金推动钢铁行业碳中和目标将成为大势所趋。
目前,以碳冶金为本质的钢铁行业,碳排放量巨大。长流程高炉炼铁碳排放量约占整个钢铁生产碳排放量的70%。2020年钢铁行业用焦炭量约3亿吨,仅焦炭带来的碳排放就11亿吨。鉴于钢铁行业碳中和目标的紧迫性,钢铁行业必须采用突破性的低碳炼铁技术减少碳排放或通过CCUS技术实现脱碳。氢冶金减碳技术路线主要分为两种:富氢还原高炉和氢气气基竖炉直接还原炼铁。
1. 富氢还原高炉
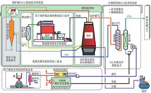
高炉喷吹焦炉煤气是一种新型的低碳富氢还原高炉炼铁技术。将来自焦化厂的焦炉煤气经过净化处理,通过设备加压至高炉封口的压力,然后利用喷吹设施,将焦炉煤气以一定的温度通过各个支管喷入高炉,参与炉内的还原反应。高炉喷吹焦炉煤气可以提供优质还原剂、提高能量利用率和使用价值、减少高炉碳排放。高炉喷吹焦炉煤气在国内外有长期的工业研究和生产实践,工艺技术路线成熟可靠。

■ 图表3 日本COURSE50高炉喷吹焦炉煤气技术路线图
图片来源:东北大学储满生教授演讲报告
高炉喷吹焦炉煤气能为高炉提供更好的还原剂,降低碳排放。喷吹设备简单,技术可靠。实际操作工程中,焦炉煤气喷吹量并不是越多越好,过高的焦炉煤气喷吹量会带来炉温降低等不良影响。喷吹量要综合考虑经济效应、节焦潜力、富氧能力和焦炉煤气富余量等因素。目前,吨铁喷吹量可以达到100-200 m3,与焦炭的置换比约为0.4-0.7 kg/m3,使高炉焦比降低至200 kg/t以下,碳减排可达10%左右。
2. 氢气气基竖炉直接还原炼铁
与传统的长流程高炉-转炉不同,气基竖炉短流程技术是以还原气体为还原剂,还原高品位球团或块矿,生产纯净直接还原铁(DRI),供电炉炼钢,制造高纯钢制品。气基竖炉技术工艺具有流程短、非焦低温还原、大幅度减排等优势。氢冶金一般是指入炉还原气含氢大于55%(H2/CO大于1.5)条件下,还原铁矿石、球团矿生产优质DRI的气基竖炉技术。根据还原气氛氢的含量,可分为富氢冶金和全氢冶金:焦炉煤气气基竖炉直接还原铁为富氢冶金,全氢冶金为100%氢气冶金。氢冶金过程中无需反复增碳脱碳、吹氧脱氧,工艺优化,能耗低,减排效果显著。2017年,我国工业和信息化部出台的《产业关键共性技术发展指南(2017年)》将氢气竖炉直接还原清洁冶炼技术列为了重点。氢冶金是解决钢铁行业碳排放问题的关键途径。

■ 图表4 瑞典HYBRIT全氢竖炉路线图
图片来源:东北大学储满生教授演讲报告
气基竖炉炼铁技术的减排潜力与还原氢气的浓度相关。纯氢竖炉炼铁过程中几乎没有引入任何碳元素,碳减排能力可达到98%。现阶段,由于技术、设备及工艺上的制约,纯氢竖炉方式难以实现。富氢竖炉技术逐渐成为氢冶金研发热点。依据还原剂氢气的含量不同,富氢竖炉碳减排潜力可达50%-95%。
全球氢冶金项目研究主要分三步:(1)2025年之前,建立中试示范项目验证大规模氢冶金的可行性;(2)到2030年,利用焦炉煤气等副产品中的氢进行氢冶金生产;(3)到2050年,实现绿氢对灰氢的替代,进行氢冶金工业化生产。

■ 图表5 国外氢冶金项目
资料来源:公开资料

■ 图表6 瑞典钢铁HYBRIT项目
图片来源:互联网
国外在氢冶金方面起步较早,早在1955年,HYL公司建成一座有5个反应罐的直接还原厂,还原气含H2 75%、CO 14%、CO2 8%、CH4 3%、H2O 1%、 H2/CO=5.36,后发展为HYL-III竖炉。20世纪80年代西欧进行了全氢气基竖炉工业探索实践,入炉H2量均高于3000Nm3/tDRI,验证了使用100% H2的气基竖炉直接还原技术可行。20世纪 90年代中期,美国的埃德加-汤姆森钢铁厂3号高炉喷吹焦炉煤气。近年来,日、韩、欧盟、瑞典、德、美等国均有氢冶金规划:日本COURSE50富氢还原炼铁、欧盟ULCOS计划ULCORED富氢气基竖炉和氢气还原炼钢、奥钢联H2FUTURE、瑞典HYBRIT全氢竖炉、德国蒂森克虏伯高炉喷氢、美国AISI氢气闪速熔炼、韩国COOLSTAR、美国MIDREX H2、德国萨尔茨吉特钢铁SALCOS等项目。

■ 图表7 氢气通入蒂森克虏伯9号高炉
图片来源:互联网
国内方面,20世纪60年代,本钢高炉、鞍钢9号高炉分别进行了高炉焦炉煤气喷吹试验。多年来氢冶金进展缓慢。近年,各大钢铁企业提出氢冶金规划并积极筹建氢冶金气基竖炉生产线或示范工程。2021年5月,河钢集团在河北张家口启动建设“全球首例富氢气体直接还原示范工程”,从改变能源结构入手,推动钢铁冶金工艺变革。2021年第三季度,中国宝武将在湛江钢铁开工建设(一期)1座百万吨级、具备全氢工艺试验条件的氢基竖炉直接还原示范工程及配套设施,可按不同比例灵活使用焦炉煤气、天然气和氢气。不仅龙头企业积极发挥带头作用,首钢、建龙、酒钢、日照钢铁等一批钢铁企业也建立了低碳冶金示范项目。一大批低碳钢铁科研机构也纷纷成立,如东北大学组建低碳钢铁前沿技术研究院,河钢集团与北京科技大学共同发起世界钢铁发展研究院,通过产学研的力量推动中国氢冶金的发展。
整体来看,全球氢冶金尚无工业化成熟的技术。氢冶金技术领跑的国家如德国、日本也正处于研发、试验阶段,中国氢冶金方面正强力跟进,蓄势待发。中国在关键核心技术、制氢成本高等难题亟需突破和攻克。未来,随着对氢冶金技术的重视和投入,氢冶金技术将成为钢铁行业重要的减碳方式之一。